熱門新聞
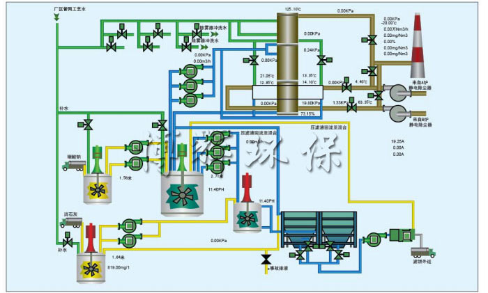
SHD-W文丘里棒式脫硫塔
宜興博輝環(huán)??萍加邢薰?/p>
聯(lián)系人:楊先生
手 機(jī):13915375898
電 話:0510-87876636
傳 真:0510-87876636
網(wǎng)址:m.cdruice.cn
郵 箱:yaq06522@163.com
地 址:江蘇省宜興市和橋鎮(zhèn)創(chuàng)業(yè)園純江路9號
備案號:蘇ICP備13022895號